
사전 준비

위와 같이 사전 준비가 필요합니다. 저번 글에서 설명했듯이, EKS를 배포하기 위한 VPC를 생성하고, Public Subnet, Private Subnet을 생성합니다. 그 후 EKS Cluster에 접근하기 위한 bastion EC2를 미리 생성합니다.
추가로 지난번 실습 때 진행했었던 ExternalDNS와 AWS LB Controller, EBS csi driver 설치, gp3 스토리지 클래스 생성까지 해주시고, Prometheus와 Grafana까지 설치합니다.
Autoscaling
ChatGPT가 알려주는 Autoscaling
Autoscaling은 컴퓨팅 리소스를 자동으로 조정하여 애플리케이션의 성능을 최적화하고 비용을 관리하는 기술입니다. 애플리케이션의 요구사항이 변할 때 필요한 만큼의 리소스를 자동으로 늘리거나 줄여서, 항상 최적의 성능을 유지하고 비용 효율성을 극대화할 수 있게 해 줍니다.
즉, 애플리케이션의 요구사항에 따라 자동으로 컴퓨팅 리소스를 조절하여 애플리케이션의 성능을 최적화하여 비용의 효율성을 높이는 기술입니다.
EKS에서의 Autoscaling

Amazon EKS에서의 Autoscaling은 Kubernetes 자체의 Autoscaling 기능과 AWS의 클라우드 인프라를 결합하여 더욱 강력하고 유연한 확장성을 제공합니다.

HPA는 Pod의 가용성을 확보하는 반면, CA는 Node의 가용성을 확보합니다.
Horizontal Pod Autoscaler (HPA)

HPA는 '수평적 확장'이란 뜻으로 CPU 사용량이나 메모리 사용량 같은 메트릭을 기반, 이 메트릭들이 설정한 임계값을 초과하거나 미달할 때 Pod의 수를 자동으로 조정합니다. 예를 들어, 트래픽이 증가하여 CPU 사용량이 높아지면, HPA는 자동으로 더 많은 Pod를 생성하여 부하를 분산시킵니다. 반대로 트래픽이 감소하면, 불필요한 Pod를 줄여 리소스를 절약할 수 있습니다.
HPA 실습
Grafana Dashboard 생성
실습하기 전에 Grafana에서 Horizontal Pod Autoscaler 용 대시보드를 생성합니다.
{
"__inputs": [],
"__requires": [
{
"type": "grafana",
"id": "grafana",
"name": "Grafana",
"version": "6.1.6"
},
{
"type": "panel",
"id": "graph",
"name": "Graph",
"version": ""
},
{
"type": "datasource",
"id": "prometheus",
"name": "Prometheus",
"version": "1.0.0"
},
{
"type": "panel",
"id": "singlestat",
"name": "Singlestat",
"version": ""
}
],
"annotations": {
"list": [
{
"builtIn": 1,
"datasource": "-- Grafana --",
"enable": true,
"hide": true,
"iconColor": "rgba(0, 211, 255, 1)",
"name": "Annotations & Alerts",
"type": "dashboard"
}
]
},
"editable": true,
"gnetId": 17125,
"graphTooltip": 0,
"id": null,
"iteration": 1558717029334,
"links": [],
"panels": [
{
"cacheTimeout": null,
"colorBackground": false,
"colorValue": false,
"colors": [
"#299c46",
"rgba(237, 129, 40, 0.89)",
"#d44a3a"
],
"datasource": "$datasource",
"format": "none",
"gauge": {
"maxValue": 100,
"minValue": 0,
"show": false,
"thresholdLabels": false,
"thresholdMarkers": true
},
"id": 5,
"interval": null,
"links": [],
"mappingType": 1,
"mappingTypes": [
{
"name": "value to text",
"value": 1
},
{
"name": "range to text",
"value": 2
}
],
"maxDataPoints": 100,
"nullPointMode": "connected",
"nullText": null,
"postfix": "",
"postfixFontSize": "50%",
"prefix": "",
"prefixFontSize": "50%",
"rangeMaps": [
{
"from": "null",
"text": "N/A",
"to": "null"
}
],
"sparkline": {
"fillColor": "rgba(31, 118, 189, 0.18)",
"full": false,
"lineColor": "rgb(31, 120, 193)",
"show": true
},
"tableColumn": "",
"targets": [
{
"expr": "kube_horizontalpodautoscaler_status_desired_replicas{job=\"kube-state-metrics\", namespace=\"$namespace\"}",
"format": "time_series",
"intervalFactor": 2,
"legendFormat": "",
"refId": "A"
}
],
"thresholds": "",
"title": "Desired Replicas",
"type": "singlestat",
"valueFontSize": "80%",
"valueMaps": [
{
"op": "=",
"text": "0",
"value": "null"
}
],
"valueName": "current"
},
{
"cacheTimeout": null,
"colorBackground": false,
"colorValue": false,
"colors": [
"#299c46",
"rgba(237, 129, 40, 0.89)",
"#d44a3a"
],
"datasource": "$datasource",
"format": "none",
"gauge": {
"maxValue": 100,
"minValue": 0,
"show": false,
"thresholdLabels": false,
"thresholdMarkers": true
},
"gridPos": {
"h": 3,
"w": 6,
"x": 6,
"y": 0
},
"id": 6,
"interval": null,
"links": [],
"mappingType": 1,
"mappingTypes": [
{
"name": "value to text",
"value": 1
},
{
"name": "range to text",
"value": 2
}
],
"maxDataPoints": 100,
"nullPointMode": "connected",
"nullText": null,
"postfix": "",
"postfixFontSize": "50%",
"prefix": "",
"prefixFontSize": "50%",
"rangeMaps": [
{
"from": "null",
"text": "N/A",
"to": "null"
}
],
"sparkline": {
"fillColor": "rgba(31, 118, 189, 0.18)",
"full": false,
"lineColor": "rgb(31, 120, 193)",
"show": true
},
"tableColumn": "",
"targets": [
{
"expr": "kube_horizontalpodautoscaler_status_current_replicas{job=\"kube-state-metrics\", namespace=\"$namespace\"}",
"format": "time_series",
"intervalFactor": 2,
"legendFormat": "",
"refId": "A"
}
],
"thresholds": "",
"title": "Current Replicas",
"type": "singlestat",
"valueFontSize": "80%",
"valueMaps": [
{
"op": "=",
"text": "0",
"value": "null"
}
],
"valueName": "current"
},
{
"cacheTimeout": null,
"colorBackground": false,
"colorValue": false,
"colors": [
"#299c46",
"rgba(237, 129, 40, 0.89)",
"#d44a3a"
],
"datasource": "$datasource",
"format": "none",
"gauge": {
"maxValue": 100,
"minValue": 0,
"show": false,
"thresholdLabels": false,
"thresholdMarkers": true
},
"gridPos": {
"h": 3,
"w": 6,
"x": 12,
"y": 0
},
"id": 7,
"interval": null,
"links": [],
"mappingType": 1,
"mappingTypes": [
{
"name": "value to text",
"value": 1
},
{
"name": "range to text",
"value": 2
}
],
"maxDataPoints": 100,
"nullPointMode": "connected",
"nullText": null,
"postfix": "",
"postfixFontSize": "50%",
"prefix": "",
"prefixFontSize": "50%",
"rangeMaps": [
{
"from": "null",
"text": "N/A",
"to": "null"
}
],
"sparkline": {
"fillColor": "rgba(31, 118, 189, 0.18)",
"full": false,
"lineColor": "rgb(31, 120, 193)",
"show": false
},
"tableColumn": "",
"targets": [
{
"expr": "kube_horizontalpodautoscaler_spec_min_replicas{job=\"kube-state-metrics\", namespace=\"$namespace\"}",
"format": "time_series",
"intervalFactor": 2,
"legendFormat": "",
"refId": "A"
}
],
"thresholds": "",
"title": "Min Replicas",
"type": "singlestat",
"valueFontSize": "80%",
"valueMaps": [
{
"op": "=",
"text": "0",
"value": "null"
}
],
"valueName": "current"
},
{
"cacheTimeout": null,
"colorBackground": false,
"colorValue": false,
"colors": [
"#299c46",
"rgba(237, 129, 40, 0.89)",
"#d44a3a"
],
"datasource": "$datasource",
"format": "none",
"gauge": {
"maxValue": 100,
"minValue": 0,
"show": false,
"thresholdLabels": false,
"thresholdMarkers": true
},
"gridPos": {
"h": 3,
"w": 6,
"x": 18,
"y": 0
},
"id": 8,
"interval": null,
"links": [],
"mappingType": 1,
"mappingTypes": [
{
"name": "value to text",
"value": 1
},
{
"name": "range to text",
"value": 2
}
],
"maxDataPoints": 100,
"nullPointMode": "connected",
"nullText": null,
"postfix": "",
"postfixFontSize": "50%",
"prefix": "",
"prefixFontSize": "50%",
"rangeMaps": [
{
"from": "null",
"text": "N/A",
"to": "null"
}
],
"sparkline": {
"fillColor": "rgba(31, 118, 189, 0.18)",
"full": false,
"lineColor": "rgb(31, 120, 193)",
"show": false
},
"tableColumn": "",
"targets": [
{
"expr": "kube_horizontalpodautoscaler_spec_max_replicas{job=\"kube-state-metrics\"}",
"format": "time_series",
"intervalFactor": 2,
"legendFormat": "",
"refId": "A"
}
],
"thresholds": "",
"title": "Max Replicas",
"type": "singlestat",
"valueFontSize": "80%",
"valueMaps": [
{
"op": "=",
"text": "0",
"value": "null"
}
],
"valueName": "current"
},
{
"aliasColors": {},
"bars": false,
"dashLength": 10,
"dashes": false,
"datasource": "$datasource",
"fill": 0,
"gridPos": {
"h": 12,
"w": 24,
"x": 0,
"y": 3
},
"id": 9,
"legend": {
"alignAsTable": false,
"avg": false,
"current": false,
"max": false,
"min": false,
"rightSide": false,
"show": true,
"total": false,
"values": false
},
"lines": true,
"linewidth": 1,
"links": [],
"nullPointMode": "null",
"paceLength": 10,
"percentage": false,
"pointradius": 5,
"points": false,
"renderer": "flot",
"repeat": null,
"seriesOverrides": [
{
"alias": "Max",
"color": "#C4162A"
},
{
"alias": "Min",
"color": "#1F60C4"
}
],
"spaceLength": 10,
"stack": false,
"steppedLine": false,
"targets": [
{
"expr": "kube_horizontalpodautoscaler_status_desired_replicas{job=\"kube-state-metrics\",namespace=\"$namespace\"}",
"format": "time_series",
"intervalFactor": 2,
"legendFormat": "Desired",
"refId": "B"
},
{
"expr": "kube_horizontalpodautoscaler_status_current_replicas{job=\"kube-state-metrics\",namespace=\"$namespace\"}",
"format": "time_series",
"intervalFactor": 2,
"legendFormat": "Running",
"refId": "C"
},
{
"expr": "kube_horizontalpodautoscaler_spec_max_replicas{job=\"kube-state-metrics\",namespace=\"$namespace\"}",
"format": "time_series",
"instant": false,
"intervalFactor": 2,
"legendFormat": "Max",
"refId": "A"
},
{
"expr": "kube_horizontalpodautoscaler_spec_min_replicas{job=\"kube-state-metrics\",namespace=\"$namespace\"}",
"format": "time_series",
"instant": false,
"intervalFactor": 2,
"legendFormat": "Min",
"refId": "D"
}
],
"thresholds": [],
"timeFrom": null,
"timeRegions": [],
"timeShift": null,
"title": "Replicas",
"tooltip": {
"shared": true,
"sort": 0,
"value_type": "individual"
},
"type": "graph",
"xaxis": {
"buckets": null,
"mode": "time",
"name": null,
"show": true,
"values": []
},
"yaxes": [
{
"format": "short",
"label": null,
"logBase": 1,
"max": null,
"min": null,
"show": true
},
{
"format": "short",
"label": null,
"logBase": 1,
"max": null,
"min": null,
"show": true
}
],
"yaxis": {
"align": false,
"alignLevel": null
}
}
],
"refresh": "10s",
"schemaVersion": 18,
"style": "dark",
"tags": [],
"templating": {
"list": [
{
"current": {
"text": "Prometheus",
"value": "Prometheus"
},
"hide": 0,
"includeAll": false,
"label": null,
"multi": false,
"name": "datasource",
"options": [],
"query": "prometheus",
"refresh": 1,
"regex": "",
"skipUrlSync": false,
"type": "datasource"
},
{
"allValue": null,
"current": {},
"datasource": "$datasource",
"definition": "label_values(kube_horizontalpodautoscaler_metadata_generation{job=\"kube-state-metrics\"}, namespace)",
"hide": 0,
"includeAll": false,
"label": "Namespace",
"multi": false,
"name": "namespace",
"options": [],
"query": "label_values(kube_horizontalpodautoscaler_metadata_generation{job=\"kube-state-metrics\"}, namespace)",
"refresh": 2,
"regex": "",
"skipUrlSync": false,
"sort": 0,
"tagValuesQuery": "",
"tags": [],
"tagsQuery": "",
"type": "query",
"useTags": false
},
{
"allValue": null,
"current": {},
"datasource": "$datasource",
"definition": "label_values(kube_horizontalpodautoscaler_labels{job=\"kube-state-metrics\", namespace=\"$namespace\"}, horizontalpodautoscaler)",
"hide": 0,
"includeAll": false,
"label": "Name",
"multi": false,
"name": "horizontalpodautoscaler",
"options": [],
"query": "label_values(kube_horizontalpodautoscaler_labels{job=\"kube-state-metrics\", namespace=\"$namespace\"}, horizontalpodautoscaler)",
"refresh": 2,
"regex": "",
"skipUrlSync": false,
"sort": 0,
"tagValuesQuery": "",
"tags": [],
"tagsQuery": "",
"type": "query",
"useTags": false
}
]
},
"time": {
"from": "now-1h",
"to": "now"
},
"timepicker": {
"refresh_intervals": [
"5s",
"10s",
"30s",
"1m",
"5m",
"15m",
"30m",
"1h",
"2h",
"1d"
],
"time_options": [
"5m",
"15m",
"1h",
"6h",
"12h",
"24h",
"2d",
"7d",
"30d"
]
},
"timezone": "",
"title": "Kubernetes / Horizontal Pod Autoscaler",
"uid": "alJY6yWZz",
"version": 10,
"description": "A quick and simple dashboard for viewing how your horizontal pod autoscaler is doing."
}
접은 글에 적혀 있는 코드를 import 하여 생성합니다.

부하를 일으킬 Pod 생성
apiVersion: apps/v1
kind: Deployment
metadata:
name: php-apache
spec:
selector:
matchLabels:
run: php-apache
template:
metadata:
labels:
run: php-apache
spec:
containers:
- name: php-apache
image: registry.k8s.io/hpa-example
ports:
- containerPort: 80
resources:
limits:
cpu: 500m
requests:
cpu: 200m
---
apiVersion: v1
kind: Service
metadata:
name: php-apache
labels:
run: php-apache
spec:
ports:
- port: 80
selector:
run: php-apache
위의 코드를 보시면 registry.k8s.io/hpa-example의 이미지가 있는데, 해당 이미지는 아래의 코드의 파일을 생성하는 파일이 담겨 있습니다.
<?php
$x = 0.0001;
for ($i = 0; $i <= 1000000; $i++) {
$x += sqrt($x);
}
echo "OK!";
?>

HPA 정책 생성 및 Dashboad 확인
kubectl autoscale deployment php-apache --cpu-percent=50 --min=1 --max=10
위의 명령어를 통해 HPA 정책을 생성합니다.
kubectl get hpa php-apache -o yaml | kubectl neat
생성한 정책을 자세히 살펴보겠습니다.
spec:
minReplicas: 1 # [4]
maxReplicas: 10 # [3]
scaleTargetRef:
apiVersion: apps/v1
kind: Deployment
name: php-apache # [1]
metrics:
- type: Resource
resource:
name: cpu
target:
type: Utilization
averageUtilization: 50 # [2]
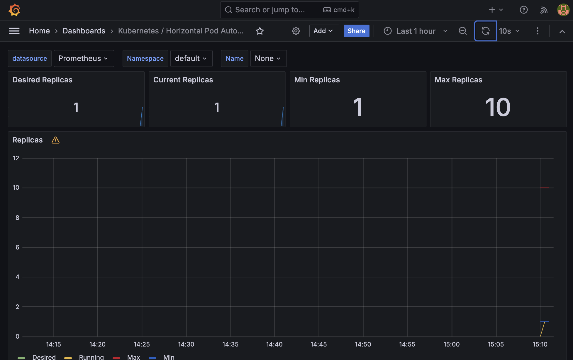
주석에 적혀있는 것을 보시다시피 [1] php-apache의 자원 사용량에서 [2] CPU 사용률이 50% 이상인 경우 Pod를 [3] 최대 5개까지 늘리거나 [4] 최소 1개까지 줄어들게 하는 정책입니다.
그 후 위에서 생성해 놓은 Grafana HPA Dashboard에 접근하시면 아래와 같이 수치가 올라간 것을 확인하실 수 있습니다.

부하 테스트
부하 테스트 실습을 위해 아래의 명령어를 통해 일부러 pod의 IP에 접속하는 부하를 주입하겠습니다.
while true;do curl -s $PODIP; sleep 0.5; done

처음 명령어를 실행하고 일정 시간 동안은 CPU 사용률이 50%에 도달하지 않았기 때문에 변화가 없습니다.

일정 시간이 지난 후 CPU 사용률이 50%를 넘어가 HPA 정책에 의해 Pod가 생성되어 2개가 되었습니다.

부하를 계속 주입하여도 2개가 되면서 해당 부하를 안정적으로 수용할 수 있기에 CPU사용률이 내려갑니다.
이처럼 HPA 정책을 통해 안정적으로 트래픽을 수용하여 Pod를 운영하실 수 있습니다.

그리고 Grafana에 접근할여 HPA Dashboard를 확인해 보시면 아래와 같이 수치가 변경된 것을 확인하실 수 있습니다.
여기서 보이는 Desired와 Current의 차이는 Desired는 HPA 정책에 의해 '미래'에 생성될 개수, Current는 현재 생성된 개수를 의미합니다.
KEDA

기존의 HPA는 리소스(CPU, Memory) 메트릭을 기반으로 스케일 여부를 결정하게 됩니다. 반면에 KEDA는 특정 이벤트를 기반으로 스케일 여부를 결정할 수 있습니다.

특히, KEDA는 Kubernetes 클러스터 내에 배포되며, 특정 이벤트 소스로부터 발생하는 이벤트를 감지하는 "ScaledObject"라는 리소스를 사용하여 작동합니다. 이를 통해 개발자가 정의한 이벤트가 발생하면 KEDA는 이를 감지하고 HPA를 사용하여 애플리케이션의 Pod 수를 자동으로 조정합니다.
KEDA 실습
Grafana Dashboard 생성
{
"annotations": {
"list": [
{
"builtIn": 1,
"datasource": {
"type": "grafana",
"uid": "-- Grafana --"
},
"enable": true,
"hide": true,
"iconColor": "rgba(0, 211, 255, 1)",
"name": "Annotations & Alerts",
"target": {
"limit": 100,
"matchAny": false,
"tags": [],
"type": "dashboard"
},
"type": "dashboard"
}
]
},
"description": "Visualize metrics provided by KEDA",
"editable": true,
"fiscalYearStartMonth": 0,
"graphTooltip": 0,
"id": 1653,
"links": [],
"liveNow": false,
"panels": [
{
"collapsed": false,
"gridPos": {
"h": 1,
"w": 24,
"x": 0,
"y": 0
},
"id": 8,
"panels": [],
"title": "Metric Server",
"type": "row"
},
{
"datasource": {
"type": "prometheus",
"uid": "${datasource}"
},
"description": "The total number of errors encountered for all scalers.",
"fieldConfig": {
"defaults": {
"color": {
"mode": "palette-classic"
},
"custom": {
"axisCenteredZero": false,
"axisColorMode": "text",
"axisLabel": "",
"axisPlacement": "auto",
"barAlignment": 0,
"drawStyle": "line",
"fillOpacity": 25,
"gradientMode": "opacity",
"hideFrom": {
"legend": false,
"tooltip": false,
"viz": false
},
"lineInterpolation": "linear",
"lineWidth": 2,
"pointSize": 5,
"scaleDistribution": {
"type": "linear"
},
"showPoints": "never",
"spanNulls": true,
"stacking": {
"group": "A",
"mode": "none"
},
"thresholdsStyle": {
"mode": "off"
}
},
"mappings": [],
"thresholds": {
"mode": "absolute",
"steps": [
{
"color": "green",
"value": null
},
{
"color": "red",
"value": 80
}
]
},
"unit": "Errors/sec"
},
"overrides": [
{
"matcher": {
"id": "byName",
"options": "http-demo"
},
"properties": [
{
"id": "color",
"value": {
"fixedColor": "red",
"mode": "fixed"
}
}
]
},
{
"matcher": {
"id": "byName",
"options": "scaledObject"
},
"properties": [
{
"id": "color",
"value": {
"fixedColor": "red",
"mode": "fixed"
}
}
]
},
{
"matcher": {
"id": "byName",
"options": "keda-system/keda-operator-metrics-apiserver"
},
"properties": [
{
"id": "color",
"value": {
"fixedColor": "red",
"mode": "fixed"
}
}
]
}
]
},
"gridPos": {
"h": 9,
"w": 8,
"x": 0,
"y": 1
},
"id": 4,
"options": {
"legend": {
"calcs": [],
"displayMode": "list",
"placement": "bottom",
"showLegend": true
},
"tooltip": {
"mode": "single",
"sort": "none"
}
},
"targets": [
{
"datasource": {
"type": "prometheus",
"uid": "${datasource}"
},
"editorMode": "code",
"expr": "sum by(job) (rate(keda_scaler_errors{}[5m]))",
"legendFormat": "{{ job }}",
"range": true,
"refId": "A"
}
],
"title": "Scaler Total Errors",
"type": "timeseries"
},
{
"datasource": {
"type": "prometheus",
"uid": "${datasource}"
},
"description": "The number of errors that have occurred for each scaler.",
"fieldConfig": {
"defaults": {
"color": {
"mode": "palette-classic"
},
"custom": {
"axisCenteredZero": false,
"axisColorMode": "text",
"axisLabel": "",
"axisPlacement": "auto",
"barAlignment": 0,
"drawStyle": "line",
"fillOpacity": 25,
"gradientMode": "opacity",
"hideFrom": {
"legend": false,
"tooltip": false,
"viz": false
},
"lineInterpolation": "linear",
"lineWidth": 2,
"pointSize": 5,
"scaleDistribution": {
"type": "linear"
},
"showPoints": "never",
"spanNulls": true,
"stacking": {
"group": "A",
"mode": "none"
},
"thresholdsStyle": {
"mode": "off"
}
},
"mappings": [],
"thresholds": {
"mode": "absolute",
"steps": [
{
"color": "green",
"value": null
},
{
"color": "red",
"value": 80
}
]
},
"unit": "Errors/sec"
},
"overrides": [
{
"matcher": {
"id": "byName",
"options": "http-demo"
},
"properties": [
{
"id": "color",
"value": {
"fixedColor": "red",
"mode": "fixed"
}
}
]
},
{
"matcher": {
"id": "byName",
"options": "scaler"
},
"properties": [
{
"id": "color",
"value": {
"fixedColor": "red",
"mode": "fixed"
}
}
]
},
{
"matcher": {
"id": "byName",
"options": "prometheusScaler"
},
"properties": [
{
"id": "color",
"value": {
"fixedColor": "red",
"mode": "fixed"
}
}
]
}
]
},
"gridPos": {
"h": 9,
"w": 8,
"x": 8,
"y": 1
},
"id": 3,
"options": {
"legend": {
"calcs": [],
"displayMode": "list",
"placement": "bottom",
"showLegend": true
},
"tooltip": {
"mode": "single",
"sort": "none"
}
},
"targets": [
{
"datasource": {
"type": "prometheus",
"uid": "${datasource}"
},
"editorMode": "code",
"expr": "sum by(scaler) (rate(keda_scaler_errors{exported_namespace=~\"$namespace\", scaledObject=~\"$scaledObject\", scaler=~\"$scaler\"}[5m]))",
"legendFormat": "{{ scaler }}",
"range": true,
"refId": "A"
}
],
"title": "Scaler Errors",
"type": "timeseries"
},
{
"datasource": {
"type": "prometheus",
"uid": "${datasource}"
},
"description": "The number of errors that have occurred for each scaled object.",
"fieldConfig": {
"defaults": {
"color": {
"mode": "palette-classic"
},
"custom": {
"axisCenteredZero": false,
"axisColorMode": "text",
"axisLabel": "",
"axisPlacement": "auto",
"barAlignment": 0,
"drawStyle": "line",
"fillOpacity": 25,
"gradientMode": "opacity",
"hideFrom": {
"legend": false,
"tooltip": false,
"viz": false
},
"lineInterpolation": "linear",
"lineWidth": 2,
"pointSize": 5,
"scaleDistribution": {
"type": "linear"
},
"showPoints": "never",
"spanNulls": true,
"stacking": {
"group": "A",
"mode": "none"
},
"thresholdsStyle": {
"mode": "off"
}
},
"mappings": [],
"thresholds": {
"mode": "absolute",
"steps": [
{
"color": "green",
"value": null
},
{
"color": "red",
"value": 80
}
]
},
"unit": "Errors/sec"
},
"overrides": [
{
"matcher": {
"id": "byName",
"options": "http-demo"
},
"properties": [
{
"id": "color",
"value": {
"fixedColor": "red",
"mode": "fixed"
}
}
]
}
]
},
"gridPos": {
"h": 9,
"w": 8,
"x": 16,
"y": 1
},
"id": 2,
"options": {
"legend": {
"calcs": [],
"displayMode": "list",
"placement": "bottom",
"showLegend": true
},
"tooltip": {
"mode": "single",
"sort": "none"
}
},
"targets": [
{
"datasource": {
"type": "prometheus",
"uid": "${datasource}"
},
"editorMode": "code",
"expr": "sum by(scaledObject) (rate(keda_scaled_object_errors{exported_namespace=~\"$namespace\", scaledObject=~\"$scaledObject\"}[5m]))",
"legendFormat": "{{ scaledObject }}",
"range": true,
"refId": "A"
}
],
"title": "Scaled Object Errors",
"type": "timeseries"
},
{
"collapsed": false,
"gridPos": {
"h": 1,
"w": 24,
"x": 0,
"y": 10
},
"id": 10,
"panels": [],
"title": "Scale Target",
"type": "row"
},
{
"datasource": {
"type": "prometheus",
"uid": "${datasource}"
},
"description": "The current value for each scaler’s metric that would be used by the HPA in computing the target average.",
"fieldConfig": {
"defaults": {
"color": {
"mode": "palette-classic"
},
"custom": {
"axisCenteredZero": false,
"axisColorMode": "text",
"axisLabel": "",
"axisPlacement": "auto",
"barAlignment": 0,
"drawStyle": "line",
"fillOpacity": 25,
"gradientMode": "opacity",
"hideFrom": {
"legend": false,
"tooltip": false,
"viz": false
},
"lineInterpolation": "linear",
"lineWidth": 2,
"pointSize": 5,
"scaleDistribution": {
"type": "linear"
},
"showPoints": "never",
"spanNulls": true,
"stacking": {
"group": "A",
"mode": "none"
},
"thresholdsStyle": {
"mode": "off"
}
},
"mappings": [],
"thresholds": {
"mode": "absolute",
"steps": [
{
"color": "green",
"value": null
},
{
"color": "red",
"value": 80
}
]
},
"unit": "none"
},
"overrides": [
{
"matcher": {
"id": "byName",
"options": "http-demo"
},
"properties": [
{
"id": "color",
"value": {
"fixedColor": "blue",
"mode": "fixed"
}
}
]
}
]
},
"gridPos": {
"h": 9,
"w": 24,
"x": 0,
"y": 11
},
"id": 5,
"options": {
"legend": {
"calcs": [],
"displayMode": "list",
"placement": "bottom",
"showLegend": true
},
"tooltip": {
"mode": "single",
"sort": "none"
}
},
"targets": [
{
"datasource": {
"type": "prometheus",
"uid": "${datasource}"
},
"editorMode": "code",
"expr": "sum by(metric) (keda_scaler_metrics_value{exported_namespace=~\"$namespace\", metric=~\"$metric\", scaledObject=\"$scaledObject\"})",
"legendFormat": "{{ metric }}",
"range": true,
"refId": "A"
}
],
"title": "Scaler Metric Value",
"type": "timeseries"
},
{
"datasource": {
"type": "prometheus",
"uid": "${datasource}"
},
"description": "shows current replicas against max ones based on time difference",
"fieldConfig": {
"defaults": {
"color": {
"mode": "palette-classic"
},
"custom": {
"axisCenteredZero": false,
"axisColorMode": "text",
"axisLabel": "",
"axisPlacement": "auto",
"barAlignment": 0,
"drawStyle": "line",
"fillOpacity": 21,
"gradientMode": "opacity",
"hideFrom": {
"legend": false,
"tooltip": false,
"viz": false
},
"lineInterpolation": "linear",
"lineStyle": {
"fill": "solid"
},
"lineWidth": 1,
"pointSize": 5,
"scaleDistribution": {
"type": "linear"
},
"showPoints": "auto",
"spanNulls": false,
"stacking": {
"group": "A",
"mode": "none"
},
"thresholdsStyle": {
"mode": "off"
}
},
"mappings": [],
"thresholds": {
"mode": "absolute",
"steps": [
{
"color": "green",
"value": null
}
]
},
"unit": "short"
},
"overrides": []
},
"gridPos": {
"h": 8,
"w": 24,
"x": 0,
"y": 20
},
"id": 13,
"options": {
"legend": {
"calcs": [],
"displayMode": "list",
"placement": "bottom",
"showLegend": true
},
"tooltip": {
"mode": "single",
"sort": "none"
}
},
"targets": [
{
"datasource": {
"type": "prometheus",
"uid": "${datasource}"
},
"editorMode": "code",
"exemplar": false,
"expr": "kube_horizontalpodautoscaler_status_current_replicas{namespace=\"$namespace\",horizontalpodautoscaler=\"keda-hpa-$scaledObject\"}",
"format": "time_series",
"instant": false,
"interval": "",
"legendFormat": "current_replicas",
"range": true,
"refId": "A"
},
{
"datasource": {
"type": "prometheus",
"uid": "${datasource}"
},
"editorMode": "code",
"exemplar": false,
"expr": "kube_horizontalpodautoscaler_spec_max_replicas{namespace=\"$namespace\",horizontalpodautoscaler=\"keda-hpa-$scaledObject\"}",
"format": "time_series",
"hide": false,
"instant": false,
"legendFormat": "max_replicas",
"range": true,
"refId": "B"
}
],
"title": "Current/max replicas (time based)",
"type": "timeseries"
},
{
"datasource": {
"type": "prometheus",
"uid": "${datasource}"
},
"description": "shows current replicas against max ones based on time difference",
"fieldConfig": {
"defaults": {
"color": {
"mode": "continuous-GrYlRd"
},
"custom": {
"fillOpacity": 70,
"lineWidth": 0,
"spanNulls": false
},
"mappings": [
{
"options": {
"0": {
"color": "green",
"index": 0,
"text": "No scaling"
}
},
"type": "value"
},
{
"options": {
"from": -200,
"result": {
"color": "light-red",
"index": 1,
"text": "Scaling down"
},
"to": 0
},
"type": "range"
},
{
"options": {
"from": 0,
"result": {
"color": "semi-dark-red",
"index": 2,
"text": "Scaling up"
},
"to": 200
},
"type": "range"
}
],
"thresholds": {
"mode": "absolute",
"steps": [
{
"color": "green",
"value": null
}
]
},
"unit": "none"
},
"overrides": []
},
"gridPos": {
"h": 8,
"w": 24,
"x": 0,
"y": 28
},
"id": 16,
"options": {
"alignValue": "left",
"legend": {
"displayMode": "list",
"placement": "bottom",
"showLegend": false,
"width": 0
},
"mergeValues": true,
"rowHeight": 1,
"showValue": "never",
"tooltip": {
"mode": "single",
"sort": "none"
}
},
"targets": [
{
"datasource": {
"type": "prometheus",
"uid": "${datasource}"
},
"editorMode": "code",
"exemplar": false,
"expr": "delta(kube_horizontalpodautoscaler_status_current_replicas{namespace=\"$namespace\",horizontalpodautoscaler=\"keda-hpa-$scaledObject\"}[1m])",
"format": "time_series",
"instant": false,
"interval": "",
"legendFormat": ".",
"range": true,
"refId": "A"
}
],
"title": "Changes in replicas",
"type": "state-timeline"
},
{
"datasource": {
"type": "prometheus",
"uid": "${datasource}"
},
"description": "shows current replicas against max ones",
"fieldConfig": {
"defaults": {
"color": {
"mode": "thresholds"
},
"mappings": [],
"min": 0,
"thresholds": {
"mode": "percentage",
"steps": [
{
"color": "green"
},
{
"color": "red",
"value": 80
}
]
},
"unit": "short"
},
"overrides": []
},
"gridPos": {
"h": 8,
"w": 12,
"x": 0,
"y": 36
},
"id": 15,
"options": {
"orientation": "auto",
"reduceOptions": {
"calcs": [
"lastNotNull"
],
"fields": "/^current_replicas$/",
"values": false
},
"showThresholdLabels": false,
"showThresholdMarkers": true
},
"pluginVersion": "9.5.2",
"targets": [
{
"datasource": {
"type": "prometheus",
"uid": "${datasource}"
},
"editorMode": "code",
"exemplar": false,
"expr": "kube_horizontalpodautoscaler_status_current_replicas{namespace=\"$namespace\",horizontalpodautoscaler=\"keda-hpa-$scaledObject\"}",
"instant": true,
"legendFormat": "current_replicas",
"range": false,
"refId": "A"
},
{
"datasource": {
"type": "prometheus",
"uid": "${datasource}"
},
"editorMode": "code",
"exemplar": false,
"expr": "kube_horizontalpodautoscaler_spec_max_replicas{namespace=\"$namespace\",horizontalpodautoscaler=\"keda-hpa-$scaledObject\"}",
"hide": false,
"instant": true,
"legendFormat": "max_replicas",
"range": false,
"refId": "B"
}
],
"title": "Current/max replicas",
"type": "gauge"
}
],
"refresh": "1m",
"schemaVersion": 38,
"style": "dark",
"tags": [],
"templating": {
"list": [
{
"current": {
"selected": false,
"text": "Prometheus",
"value": "Prometheus"
},
"hide": 0,
"includeAll": false,
"multi": false,
"name": "datasource",
"options": [],
"query": "prometheus",
"queryValue": "",
"refresh": 1,
"regex": "",
"skipUrlSync": false,
"type": "datasource"
},
{
"current": {
"selected": false,
"text": "bhe-test",
"value": "bhe-test"
},
"datasource": {
"type": "prometheus",
"uid": "${datasource}"
},
"definition": "label_values(keda_scaler_active,exported_namespace)",
"hide": 0,
"includeAll": false,
"multi": false,
"name": "namespace",
"options": [],
"query": {
"query": "label_values(keda_scaler_active,exported_namespace)",
"refId": "PrometheusVariableQueryEditor-VariableQuery"
},
"refresh": 1,
"regex": "",
"skipUrlSync": false,
"sort": 1,
"type": "query"
},
{
"current": {
"selected": false,
"text": "All",
"value": "$__all"
},
"datasource": {
"type": "prometheus",
"uid": "${datasource}"
},
"definition": "label_values(keda_scaler_active{exported_namespace=\"$namespace\"},scaledObject)",
"hide": 0,
"includeAll": true,
"multi": true,
"name": "scaledObject",
"options": [],
"query": {
"query": "label_values(keda_scaler_active{exported_namespace=\"$namespace\"},scaledObject)",
"refId": "PrometheusVariableQueryEditor-VariableQuery"
},
"refresh": 2,
"regex": "",
"skipUrlSync": false,
"sort": 0,
"type": "query"
},
{
"current": {
"selected": false,
"text": "cronScaler",
"value": "cronScaler"
},
"datasource": {
"type": "prometheus",
"uid": "${datasource}"
},
"definition": "label_values(keda_scaler_active{exported_namespace=\"$namespace\"},scaler)",
"hide": 0,
"includeAll": false,
"multi": false,
"name": "scaler",
"options": [],
"query": {
"query": "label_values(keda_scaler_active{exported_namespace=\"$namespace\"},scaler)",
"refId": "PrometheusVariableQueryEditor-VariableQuery"
},
"refresh": 2,
"regex": "",
"skipUrlSync": false,
"sort": 0,
"type": "query"
},
{
"current": {
"selected": false,
"text": "s0-cron-Etc-UTC-40xxxx-55xxxx",
"value": "s0-cron-Etc-UTC-40xxxx-55xxxx"
},
"datasource": {
"type": "prometheus",
"uid": "${datasource}"
},
"definition": "label_values(keda_scaler_active{exported_namespace=\"$namespace\"},metric)",
"hide": 0,
"includeAll": false,
"multi": false,
"name": "metric",
"options": [],
"query": {
"query": "label_values(keda_scaler_active{exported_namespace=\"$namespace\"},metric)",
"refId": "PrometheusVariableQueryEditor-VariableQuery"
},
"refresh": 2,
"regex": "",
"skipUrlSync": false,
"sort": 0,
"type": "query"
}
]
},
"time": {
"from": "now-24h",
"to": "now"
},
"timepicker": {},
"timezone": "",
"title": "KEDA",
"uid": "asdasd8rvmMxdVk",
"version": 8,
"weekStart": ""
}
위의 접은 글에 작성되어 있는 JSON 코드를 import 시켜줍니다.

그럼 위의 사진처럼 KEDA용 Dashboard가 생성된 것을 확인하실 수 있습니다.
KEDA 설치
kubectl create namespace keda
가장 먼저 namespace를 설치해 줍니다.
helm repo add kedacore https://kedacore.github.io/charts
그 후 helm을 통해 설치해 주는데, 실습에 맞게 설정파일을 수정하고 그 파일을 적용시키면서 설치하겠습니다.
metricsServer:
useHostNetwork: true
prometheus:
metricServer:
enabled: true
port: 9022
portName: metrics
path: /metrics
serviceMonitor:
# Enables ServiceMonitor creation for the Prometheus Operator
enabled: true
podMonitor:
# Enables PodMonitor creation for the Prometheus Operator
enabled: true
operator:
enabled: true
port: 8080
serviceMonitor:
# Enables ServiceMonitor creation for the Prometheus Operator
enabled: true
podMonitor:
# Enables PodMonitor creation for the Prometheus Operator
enabled: true
webhooks:
enabled: true
port: 8080
serviceMonitor:
# Enables ServiceMonitor creation for the Prometheus webhooks
enabled: true
HPA, VPA를 위해서는 metric-sever가 설치되어야 하는데, KEDA에서는 전용 metric-server(keda-operator-metric-sever)를 따로 설치해야 합니다. 그에 대한 설정들과 prometheus와 grafana에서 가시화된 정보를 사용하기 위해 몇 가지 설정을 추가합니다.
helm install keda kedacore/keda --version 2.13.0 --namespace keda -f keda-values.yaml
위의 설정파일을 토대로 설치를 진행합니다.

kubectl get all -n keda
위의 명령어를 통해 KEDA namespace에 정상적으로 설치되었는지 확인합니다.

ScaledObject 정책 생성
apiVersion: keda.sh/v1alpha1
kind: ScaledObject
metadata:
name: php-apache-cron-scaled
spec:
minReplicaCount: 0
maxReplicaCount: 2
pollingInterval: 30
cooldownPeriod: 300
scaleTargetRef:
apiVersion: apps/v1
kind: Deployment
name: php-apache
triggers:
- type: cron
metadata:
timezone: Asia/Seoul
start: 00,15,30,45 * * * *
end: 05,20,35,50 * * * *
desiredReplicas: "1"
KEDA를 설치하였으면 cron 형식으로 동작하는 ScaledObject를 배포합니다.
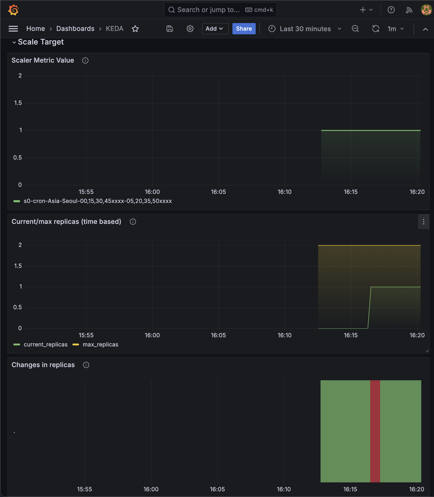
위의 cron 정규식은 서울 시간대를 기준으로 매 시간 0분, 15분, 30분, 45분에 복제본 수를 1로 설정하고, 각 시작 시간으로부터 5분 후인 5분, 20분, 35분, 50분에 해당 스케줄링 작업을 종료(또는 다음 상태로 전환)하는 것을 의미합니다.

위의 사진처럼 15분에 php-apache pod가 생성된 것을 확인하실 수 있습니다.
Grafana Dashboard 확인

Grafana에 접근하여 위에서 설정한 KEDA dashboard에 접근하면 위처럼 수치가 변경된 것을 확인하실 수 있습니다.
지금은 cron 이 동작한 지 얼마 안 되었기 때문에 저 수치로 큰 그림을 보기 어렵네요.

위의 사진을 보시면 조금 더 이해가 쉽습니다. 특정한 시간에 Pod가 생성되고 일정 시간 후 죽고 하는 것을 보실 수 있는데, 즉 KEDA는 특정 이벤트가 감지되면 Pod를 autoscaling 할 수 있게 됩니다. (여기서는 cron형식이었습니다.)
Vertical Pod Autoscaler(VPA)

VPA는 '수직적 확장'이라는 뜻으로 Pod가 더 많은 리소스를 필요로 할 때 자동으로 리소스 할당량을 늘리고, 사용량이 적을 때는 줄여서 항상 최적의 리소스를 사용하도록 합니다. VPA는 주로 리소스 사용량의 변동이 크지 않고, Pod의 수를 늘리는 것보다 리소스 할당량을 조정하는 것이 더 효율적인 경우에 사용됩니다.
VPA 실습
VPA controller 설치
git clone https://github.com/kubernetes/autoscaler.git
cd ~/autoscaler/vertical-pod-autoscaler/
github에서 vpa contoller 소스를 받아옵니다.
openssl version
yum install openssl11 -y
openssl11 version
openssl 버전을 확인합니다. 그 후 openssl11 버전을 다운로드합니다.
sed -i 's/openssl/openssl11/g' ~/autoscaler/vertical-pod-autoscaler/pkg/admission-controller/gencerts.sh
실행을 위해 경로를 수정해 줍니다.
./hack/vpa-up.sh
위의 명령어로 vpa contoller를 설치해 줍니다.

부하 테스트를 위한 Pod 생성
---
apiVersion: "autoscaling.k8s.io/v1"
kind: VerticalPodAutoscaler
metadata:
name: hamster-vpa
spec:
# recommenders
# - name 'alternative'
targetRef:
apiVersion: "apps/v1"
kind: Deployment
name: hamster
resourcePolicy:
containerPolicies:
- containerName: '*'
minAllowed:
cpu: 100m
memory: 50Mi
maxAllowed:
cpu: 1
memory: 500Mi
controlledResources: ["cpu", "memory"]
---
apiVersion: apps/v1
kind: Deployment
metadata:
name: hamster
spec:
selector:
matchLabels:
app: hamster
replicas: 2
template:
metadata:
labels:
app: hamster
spec:
securityContext:
runAsNonRoot: true
runAsUser: 65534 # nobody
containers:
- name: hamster
image: registry.k8s.io/ubuntu-slim:0.1
resources:
requests:
cpu: 100m
memory: 50Mi
command: ["/bin/sh"]
args:
- "-c"
- "while true; do timeout 0.5s yes >/dev/null; sleep 0.5s; done"
위의 yaml 파일의 pod를 생성 후 실행합니다.

위의 그림에서 보시다시피 VPA은 설정해 놓은 request, limit 값보다 큰 리소스가 요구가 되면 기존 Pod의 리소스 할당량을 조정하기 위해 해당 Pod를 재시작하면서 새로운 리소스 할당량을 적용합니다. 이 과정에서 기존 Pod는 종료되고, 새로운 리소스 할당량을 가진 Pod가 생성됩니다.
Grafana Dashboard 확인

보시면 특정 리소스가 요구되었을 때 pod가 재생성된 것을 확인하실 수 있습니다.
'스터디 이야기 > 24' AWS EKS' 카테고리의 다른 글
| [AEWS] 5-3. Amazon EKS - AutoScaling (Karpenter) (0) | 2024.04.02 |
|---|---|
| [AEWS] 5-2. Amazon EKS - Autoscaling (CA, CPA) (0) | 2024.04.02 |
| [AEWS] 4-3. Amazon EKS - Observability (Grafana) (2) | 2024.03.29 |
| [AEWS] 4-2. Amazon EKS - Observability (Prometheus) (3) | 2024.03.29 |